Pricerbot.ai
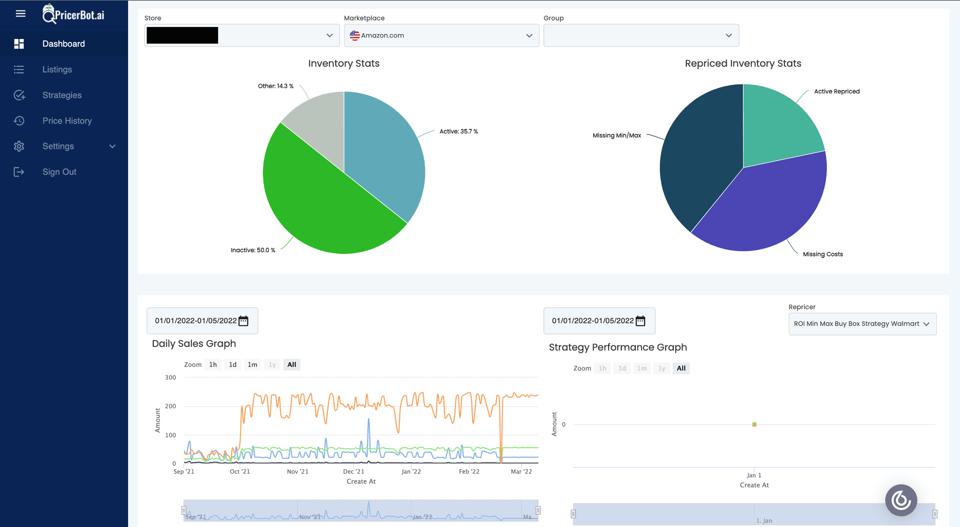
A custom dashboard for Amazon marketplaces. It allows you to connect to your store and sync sale and purchase data with your dashboard. It allows to view all the data yearly and monthly. The dashboard automatically sync data for every month as the month progresses. It does that through Agenda Jobs.
Key Features
- blur_on
Feature One
Description of a key feature for this project.
- speed
Feature Two
Another important aspect of the project.
Technologies Used
Project Role
I was responsible for performing the complex tasks as well as checking and merging others tasks that were relatively simple. I had 3 junior developers working with me. I was also responsible for writing agenda jobs to fetch the data from Amazon using SP-API and transform it in the intended format. 1)Used React, Javascript, Material Ui for frontend development. 2)Used redux-toolkit for application state management. 3)Used NodeJs and ExpressJs for backend development. 4)Used AgendaJjs to schedule jobs. 5)Used amazon Selling Partner APIs (SP-API) for retrieving historical and individual product data. 6)Configured Jobs for synchronizing the product, order and cost data.
Timeline
2021
Visual Gallery
Screenshots & Prototypes



